Перейти к содержанию

Корректор фар


патроль

2 010 просмотров

Корректор фар предназначен для вертикального перемещения света фар в зависимости от загрузки машины.

По способу управления различаются на ручное и автоматическое по датчикам клиренса кузова.

По приводу различают гидравлический и электрический с дистанционным управлением из салона.

Рассмотрим, более часто используемый, корректор с ручным дистанционным управлением с электроприводом.

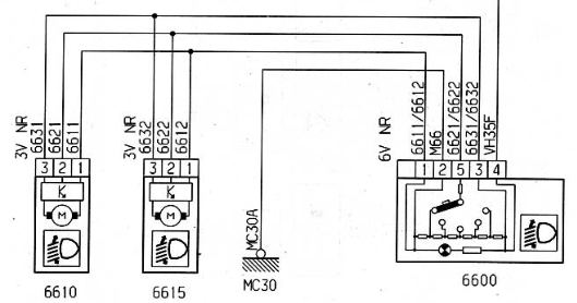
Корректор состоит из четырехступенчатого (возможны варианты) задатчика и непосредственно электропривода соединенных между собой тремя проводами.

Задатчик состоит из барабанного переключателя сопротивлений с пятипиновым разъемом.

Привод состоит из электродвигателя с червячной передачей вращающего шестерню с резьбовой втулкой, которая вращаясь в резьбе перемещается в зависимости от направления вращения. Шестерня посажена скользящей посадкой на шток, который увлекаемый шестерней, перемещается не вращаясь вокруг оси. Внутри установлен переменный резистор следящий за перемещением шестерни вдоль оси.

Внутри корпуса расположен блок управления приводом. Блок управления работает, как и большинство систем управления с обратной связью, по принципу уравновешенного моста. Для кого проще, принцип измерительного моста Витстона. При изменении сопротивления задатчика, плечо моста, происходит разбалансировка вызывающая разность потенциалов. Блок управления включает электродвигатель, направление вращения которого зависит от полярности разбаланса, последний5a9e6e9965fe6_.PNG.8aaf3a7d03714b6b5a38d027d543c29e.PNG перемещает шток до момента выравнивания потенциалов, плеча моста с внутренним переменным резистором.

Устройство привода и задатчика на фотографиях:DSCN9355.thumb.JPG.41d72a0b7f4388a871653e8c336cfe1d.JPGDSCN9356.thumb.JPG.da457ca79d7888b5cd596c78df018626.JPGDSCN9357.thumb.JPG.bc6f4d75314b81a997d52a3b27fbd62e.JPGDSCN9358.thumb.JPG.eef66b4578bfa39cb8c7cd3d3b41a4a5.JPGDSCN9359.thumb.JPG.42616fbc2753de1c6530b612dfd22f68.JPGDSCN9360.thumb.JPG.34c42d63d37de5ad1f7dd87d3080c4f6.JPGDSCN9362.thumb.JPG.d66af143d898f4b0270264b4279ea891.JPGDSCN9363.thumb.JPG.2d21c681dc9d9da764d5c056bc11cf53.JPGDSCN9364.thumb.JPG.ebafea6d83c9e3d2c371e23a0a1504ae.JPG

 

 

5 Комментариев


Рекомендуемые комментарии

В огороде бузина а в Киеве....    При чем тут системы активной безопасности? О них еще в журнале "За рулем" писали, а значит разработки прошлого века. То что ставить их стали на более дешевые модели, а не только на разные порше и бугатти. Но мы говорим об исполнении вертикальной коррекции фар с ручным управлением. В чем принципиальном появились различия? Вместо трех проводов используется два?

Ссылка на комментарий
  • Последние посетители   0 пользователей онлайн

    • Ни одного зарегистрированного пользователя не просматривает данную страницу
×
×
  • Создать...